Исследование UAMaster: интернет-аптеки в 2021 году
Digital-агентство UAMaster в своем блоге опубликовало результаты исследования интернет-аптек Украины с февраля по апрель 2021 года.
Вопрос быстро купить и получить необходимые лекарства особенно остро встал во время пандемии и общего карантина.
На конференции “Product management conference” была обнародована интересная статистика: за 2020 год количество украинцев, которые начали заказывать лекарственные препараты онлайн, увеличилось вдвое. То есть сейчас более 40% клиентов аптечных сетей делают заказ в интернете.
Согласно исследованию RAU, по состоянию на 1 марта 2021 года лидерами розницы по количеству физических аптек были Аптека АНЦ, 911, Желаем здоровья, Подорожник Аптека Доброго Дня, Первая социальная аптека, Экспресс Фарм. Три из названных крупнейших сетей присутствуют и в пятерке самых посещаемых сайтов.
Согласно аналитике apteka.ua, топ-100 аптечных сетей обеспечивают более 80% товарооборота по итогам 2020 года. Несмотря на экономический спад, рынок в прошлом году продемонстрировал рост на 10% в денежном и на 2% в натуральном выражении. По сравнению с I кварталом 2020-го в I кв. 2021-го объемы продаж выросли на 1% в гривневом выражении. Однако в упаковках фиксируется существенное снижение (-15%). Объемы продаж в долларовом выражении снизились на 9%.
UAMaster решил исследовать интернет-аптеки в Украине с февраля по апрель 2021 года с помощью сервиса SimilarWeb:
- Лидером по трафику оказалась Социальная аптека (https://1sa.com.ua/) с 4,9 млн сеансов в месяц.
- Второе место в этом периоде удерживала Аптека доброго дня (https://www.add.ua/) с показателем 4,2 млн сеансов в месяц.
- Аптека 911 (https://apteka911.ua/) недавно изменила доменную зону, поэтому не попала в наши выборки, хотя по количеству и сеансам занимала третью позицию в категории с показателем 3,8 млн сеансов в месяц.
Аптеки:

До 86,7% сеансов в исследованных интернет-аптеках пользователи осуществляют с мобильных устройств.

Органический поиск
Основная часть трафика – из органического поиска. Наиболее активно платный поисковый трафик использует e-apteka.com.ua, его доля 6,49%.

Реферальный трафик
48,2% реферального трафика исследуемые интернет-аптеки получают из ukr.net. 38,53% трафика с ukr.net получает 1sa.com.ua, 31,8% трафика получает add.ua

Социальные сети
Наиболее популярными социальными сетями для привлечения трафика являются Facebook и YouTube.
aptekanizkihcen.ua 70% своего трафика получает с Facebook.
Остальные 30% распределяются между:
- YouTube -12,74%,
- Instagram -11,72%,
- Vkontakte – 5,54%
e-apteka.com.ua получает:
- 99,43% всего трафика с YouTube
apteka24.ua:
- 41,54% своего трафика получает с YouTube,
- 26,95%, с ВКонтакте.
- 13,18% с Facebook,
- 11,57% с Однокласників
- 6,78% с Instagram
1sa.com.ua:
- 76,31% – YouTube,
- 23,45% – Odnoklassniki
- 0,24% с Facebook
add.ua:
- 46,36% – Facebook,
- 41,55% – YouTube,
- 7,64% – Vkontakte,
- 2,96% – Odnoklassniki,
- 1,5% – Instagram

Распределение медийных бюджетов
Приведенные диаграммы показывают распределение рекламных бюджетов аптечными сайтами. Медийную рекламу наиболее активно среди избранных аптек закупают apteka24.ua и add.ua.
- apteka24.ua активно использует привлечение трафика через СРА сеть Admitad. Основные сайты: letyshops.com, youtube.com, rezka.ag, price.ua.
- add.ua используют для закупки медийной рекламы сервис Gemius. 8% трафика через этот сервис они получают с сайта yummyanime.club

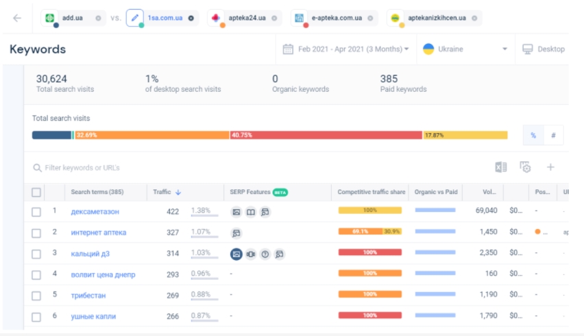
Поисковый трафик
Больше всего не брендового трафика из органического поиска получают add.ua (37,84%), 1sa.com.ua (39%) и apteka24.ua (17,69%).

Больше всего не брендового трафика с платного поиска получают:
- apteka24.ua (32,69%),
- e-apteka.com.ua (40,75%)
- aptekanizkihcen.ua (17,87%)

Агрегаторы:
Лидер по всем показателям – tabletki.ua: больше 6 млн сеансов в месяц, продолжительность сеанса 4:57 минут и 6,86 посещений страниц за сеанс.

Соотношение мобильного трафика в обоих агрегаторов остается на одном уровне – 65,1-65,4% с мобильных и 34,6-34,9% с десктопа.

Основные источники трафика
Основными источниками трафика на оба сайта является органический поиск и прямые переходы. liki24.com размещает платную рекламу в поиске и получает взамен 5,87% трафика.

- 27,78% реферального трафика агергаторы получают с ukr.net,
- 24.43% с yandex.ua,
- 18,66% с yandex.fr
Трафик с яндекса получают tabletki.ua.

Социальные сети
Наиболее популярной социальной сетью для привлечения трафика также является YouTube.
- liki24.com 67,15% трафика получает с YouTube, 14,95% из Facebook, 11,30% из Вконтакте и 6,6% из других источников;
- tabletki.ua 54,73% рефферального трафика берут с YouTube, 17,93% из Facebook, 17,6% из Одноклассников, 6,42% из Вконтакте.

Вывод
Основную часть трафика аптеки и агрегаторы получают из органического поиска и прямых переходов на сайт, а также с YouТube. Платный трафик и медийные размещения используются не активно. Сейчас аптечные агрегаторы опережают аптечные сети в онлайне. Как в категории аптек, так и агрегаторов существуют компании первого выбора, спрос на которые значительно превышает спрос на ближайших конкурентов.
Важно отметить, что в Украине существуют законодательные ограничения по продаже лекарственных средств онлайн и, соответственно, их доставку на дом.
Послесловие

Борьба за лидерство в сегменте интернет-апетек развивается динамично. В мае Социальная аптека и Аптека доброго дня продолжили терять аудиторию. В то же время Аптека 911 показала небольшой рост, за счет которого заняла второе место, а при сохранении такой динамики может претендовать на первую позицию уже по результатам июня.
Читайте также –
https://rau.ua/ru/ekonomika/razvitie/shyshatskyj-uah-top-5/
Read also
После обстрела столичный ТРЦ Plaza Sport Outlet почти полностью возобновил работу
